
+ 策略多样化
+ 调度通用性
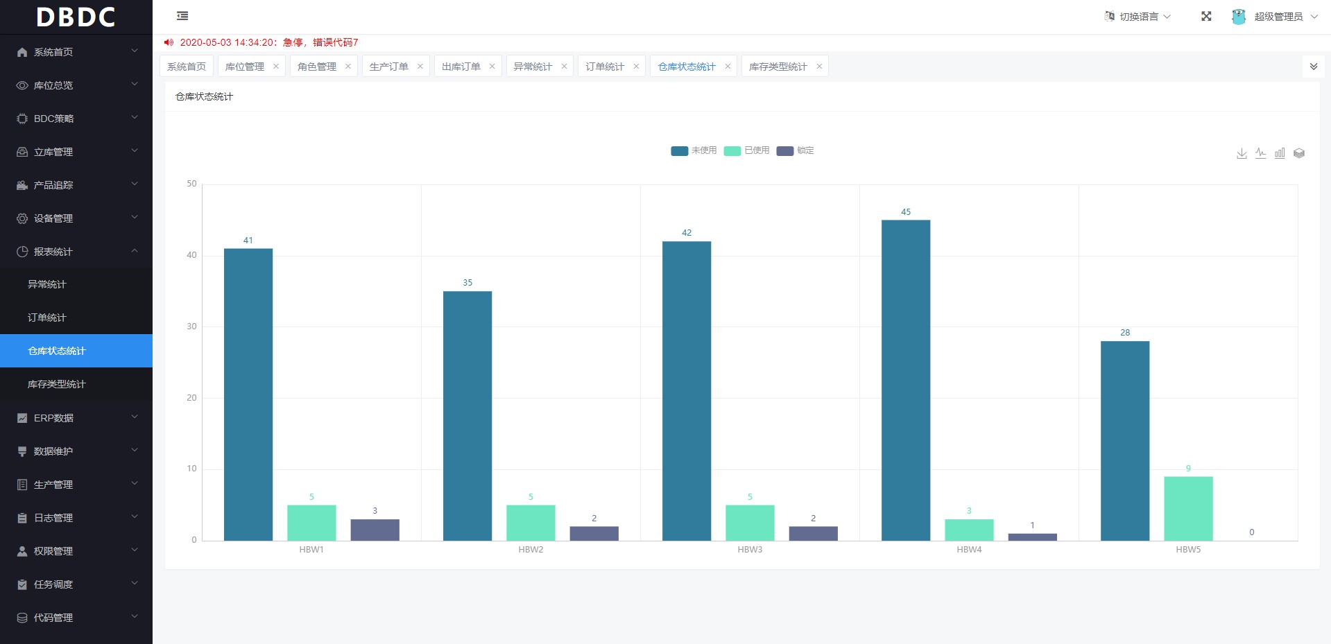
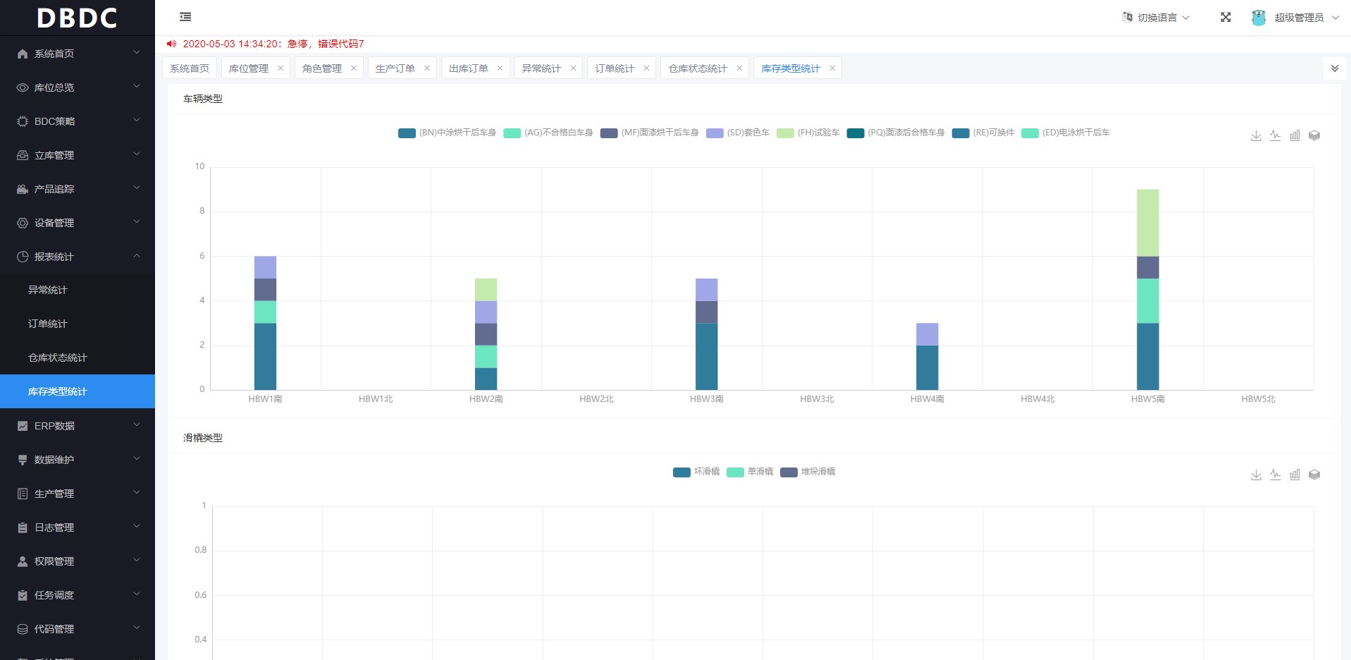
+ 存储可视化呈现与控制
+ 有效提高产能及资源利用率




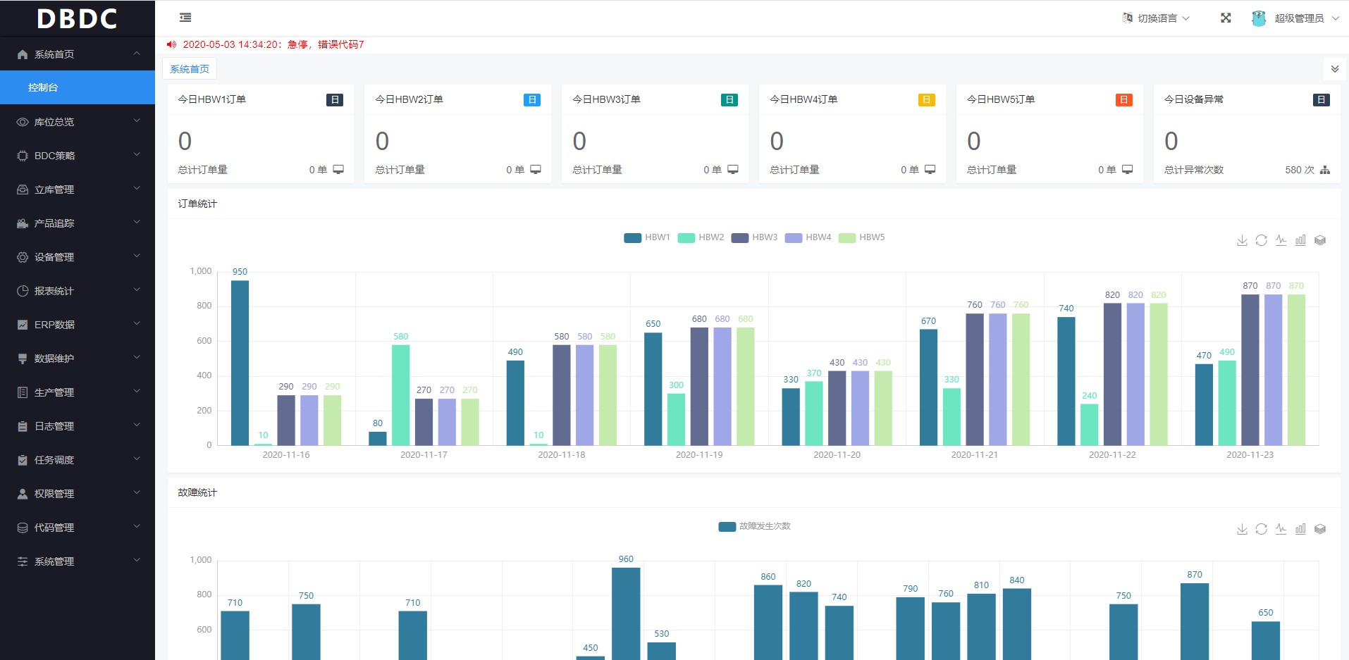
- 合理规划作业顺序,有序安排设备任务,使设备闲置率降大大降低,整体作业效率提高30%
- 确保可以稳定且安全地不出现任何问题地运转和操作,保证不会出现判断失误和决策失误
- 仓库控制系统内含路径规划以及交通管制,避免设备碰撞,抢道。
- 监测设备异常状态,进行实时,可视化,监控预警
- 毫秒级数据采集
- 兼容主流厂家的PLC,支持多种设备通讯协议
- 支持顶级ERP和MES平台提供商集成
- 支持TB级别数据存储
- 支持集群部署
- 实时数据备份
- 异常告警
主要目标就是通过对仓库的所有出入库活动进行管理和控制,以及对数据库存储的库存信息进行分析和统计,合理规划作业顺序,有序安排设备任务,使设备闲置率降大大降低。